Remote Container Builder
The Remote Container Builder enables you to build container images using blazing-fast, remote build compute instances managed by Garden. Each built layer of your Dockerfile is stored on low-latency, high-throughput NVMe storage so that your entire team can benefit from shared build caches. This can result in significantly faster builds.
Our free-tier includes a certain amount of build minutes and GBs of layer caching per month and you get more by switching to our team or enterprise tiers. You can learn more about the different tiers here.
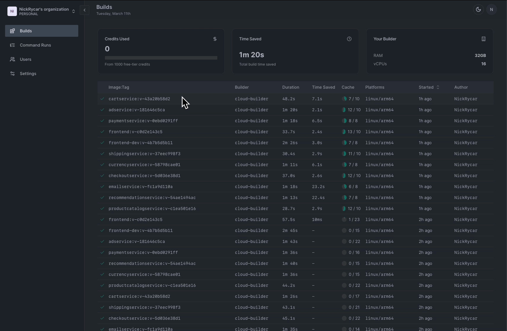
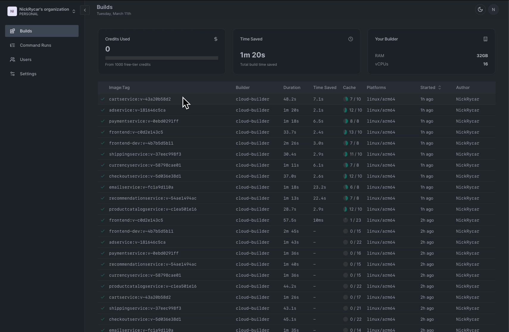
You can also use the Builds UI to view build logs and analyze bottlenecks in your builds.


Using the Remote Container Builder
To use the Remote Container Builder you need to first connect your project to the Garden Cloud backend.
The container builder is enabled by default so no further configuration is required.
You can learn more about configuring the container builder and e.g. only enabling it in certain environments in this guide.
Last updated
Was this helpful?

